
SHC技术全称:单段加氢裂化技术
目标产品:石脑油、中间馏分油、加氢裂化尾油
技术特点:
(1)采用单个反应器装填单个或组合加氢裂化催化剂。
(2)对原料油适应性强,可以加工VGO、CGO等一种或几种混合油。
(3)可以生产低硫、高十六烷值的清洁柴油、烟点高的航煤、高芳潜石脑油和BMCI值低的优质蒸汽裂解制乙烯原料(加氢裂化尾油)。
(4)包括单程一次通过、加氢裂化尾油部分循环和全循环三种操作模式。
(5)催化剂的活性、稳定性好,第一周期使用寿命大于24个月,可再生使用,总寿命大于72个月。
生产工艺:

采用单个反应器装填单个或组合加氢裂化催化剂,让重质蜡油原料与氢气在反应器中发生脱硫、脱氮、芳烃饱和和加氢裂化等反应,再将反应产物分馏得到各种优质产品。
2.FMN
技术全称:最大量生产催化重整原料的加氢裂化技术
目标产品:高芳潜的催化重整原料,部分高辛烷值汽油调合组分
技术特点:
(1)采用一段串联、大于177℃的馏分全循环的工艺流程。
(2)对原料油适应性强,可以加工VGO或VGO与CGO、DAO混合原料油。
(3)催化剂的活性、稳定性好,第一周期使用寿命大于48个月,可再生使用,总寿命大于108个月。
生产工艺:

FMN技术采用两台反应器,分别加入加氢预处理催化剂和加氢裂化催化剂,两台反应器直接串联。原料油与氢气首先进入加氢处理反应器,发生加氢脱硫、加氢脱氮、烯烃和芳烃加氢饱和反应,然后进入加氢裂化反应器,发生加氢裂化反应,反应产物经分馏得到各种优质产品,但分馏塔底油全部循环,以使石脑油产率达最大。
3.FMD1
技术全称:单段串联多产中间馏分油加氢裂化技术
目标产品:中间馏分油,部分石脑油和/或加氢裂化尾油
技术特点:
(1)对原料适应性强,可以加工VGO或VGO与CGO、DAO的混合油。
(2)包括单程一次通过、加氢裂化尾油部分循环和全循环三种操作模式,生产方案灵活。
(3)化学氢耗相对较低,液体产品收率高,中间馏分油收率高。
(4)产品质量好,可以生产低硫、高十六烷值的清洁柴油、烟点高的航煤、高芳潜石脑油和BMCI值低的蒸汽裂解制乙烯原料。
(5)催化剂的活性、稳定性好,起始反应温度低,运转周期长。第一周期使用寿命大于36-48个月,可再生使用,总寿命大于90个月。
生产工艺:

采用加氢处理和加氢裂化两台反应器,两台反应器直接串联。加氢处理反应器装填加氢脱氮性能强的预处理催化剂,裂化反应器选用裂化活性高、中间馏分油选择性好的加氢裂化催化剂。原料油与氢气依次通过处理和裂化反应器,发生脱硫、脱氮、芳烃饱和和加氢裂化等反应,再经分馏得到各种产品。
4.FMD2
技术全称:多产中间馏分油两段加氢裂化技术
目标产品:低硫低芳烃中间馏分油,兼产部分石脑油
技术特点:
(1)原料适应性强,可以加工VGO或VGO与CGO、DAO的混合油。
(2)产品质量好,可以生产低硫、高十六烷值的清洁柴油,烟点高的航煤及高芳潜石脑油。
(3)生产方案灵活、操作弹性大。
(4)液体产品收率高,中间馏分油收率高,化学氢耗低。
生产工艺:采用两段法工艺流程。新鲜原料油与氢气在第一段催化剂上发生脱硫、脱氮、芳烃饱和和加氢裂化反应,加氢裂化循环油(尾油)与氢气在第二段催化剂上发生加氢裂化反应,第一段和第二段共用一套补充新氢和循环氢系统,加氢裂化生成油共用一套产品分馏系统。
5.FMC1
技术全称:多产化工原料的加氢裂化技术
目标产品:化工原料,兼产少量优质中间馏分油
技术特点:
(1)采用一段串联一次通过的工艺流程,生产方案灵活、操作弹性大。
(2)原料油适应性强。
(3)产品收率高,质量好,重石脑油可以直接作为催化重整原料,液化气、轻石脑油、尾油都是优质的蒸汽裂解制乙烯原料。
(4)催化剂的活性、稳定性好,第一周期使用寿命大于36-48个月,可再生使用,总寿命大于108个月。
生产工艺:

采用两台反应器,分别加入加氢预处理催化剂和加氢裂化催化剂,两台反应器直接串联。原料油与氢气首先进入加氢处理反应器进行加氢脱硫、加氢脱氮、烯烃和芳烃加氢饱和反应,然后进入加氢裂化反应器进行加氢裂化反应,再经分馏得到各种优质产品。
6.FMC2
技术全称:多产优质化工原料的两段加氢裂化技术
技术特点:
(1)原料油适应性强。
(2)产品选择性高、质量好。
(3)生产方案灵活、操作弹性大。
(4)催化剂的活性、稳定性好。第一周期使用寿命大于36个月,可再生使用,总寿命大于108个月。
生产工艺:
用两段法操作,第一段选用一段串联加氢裂化技术,加氢精制反应器装填加氢性能好的加氢裂化预处理催化剂,裂化反应器装填破环能力强的加氢裂化催化剂;第二段反应器装置破环能力强的加氢裂化催化剂。第一段的裂化反应器和第二段反应器可使用同一牌号的加氢裂化催化剂,也可以使用不同牌号的裂化催化剂。
第一段处理新鲜原料油,第一段生成的中间馏分油进入第二段进行加氢裂化,最大限度生产优质化工原料。第一段和第二段共用一套补充新氢和循环氢系统,加氢裂化生成油共用一套产品分馏系统。
7.FHC
技术全称:灵活生产中间馏分油和化工原料的加氢裂化技术
技术特点:
(1)生产方案灵活、操作弹性大,通过更换催化剂类型、或适当改变装置操作条件、或改变装置的操作模式,就可以显著改变产品分布,实现最大量生产优质产品。
(2)对原料油适应性强。
(3)液体产品收率高,化学氢耗低,产品质量好。
(4)催化剂的活性、稳定性好,第一周期使用寿命大于36-48个月,可再生使用,总寿命大于108个月。
生产工艺:

FHC技术采用一段串联加工流程,加氢处理反应器选用加氢脱氮性能强的预处理催化剂,加氢裂化反应器选用开环能力强的加氢裂化催化剂。原料油与氢气首先进入加氢处理反应器,发生脱硫、脱氮和芳烃饱和等反应,然后进入裂化反应器,发生加氢裂化反应,得到各种优质产品。该技术包括单程一次通过、全循环和部分循环三种操作流程。
8.FDC
技术全称:单段两剂多产中间馏分油加氢裂化技术
目标产品:优质航煤、优质柴油、高芳潜石脑油和低凝润滑油基础油
技术特点:
(1)可以优化两种主催化剂的装填比例,使加氢裂化装置的反应温度、主要产品质量和催化剂总费用之间得到合理优化。
(2)原料油适应性强。
(3)该技术包括一次通过、加氢裂化尾油部分循环或全循环等三种操作模式,生产方案灵活、操作弹性大。
(4)液体产品收率高、中间馏分油收率高、产品质量好,可以生产优质航煤、优质柴油、高芳潜石脑油和低凝润滑油基础油;催化剂活性、稳定性好,第一周期使用寿命大于24-36个月,可再生使用,总寿命大于72个月。
生产工艺:
FDC技术是针对多产清洁柴油需要而开发的一种加氢裂化新技术。该技术采用单个反应器,装填加氢处理和加氢裂化两种主催化剂。原料油与氢气首先与反应器中的加氢预处理催化剂接触,发生加氢脱硫、加氢脱氮、烯烃和芳烃加氢饱和反应,再与加氢裂化催化剂接触,发生加氢裂化反应,反应产物经分馏得到各种优质产品。
9.RMC
技术全称:中压加氢裂化技术
目标产品:优质的石脑油、柴油和尾油
技术特点:
(1)用来转化重质蜡油原料。
(2)采用单段串联,一次通过工艺流程,可在相对较低的氢分压下操作,与常规高压加氢裂化相比,投资及操作成本较低。
(3)加氢处理催化剂具有高脱氮活性和芳烃饱和性能,不但活性高,且具有好的抗氮性能和裂化选择性。
(4)具有良好的原料适应性。
(5)产品性质优良,石脑油芳烃潜含量高,是优质重整装置原料,柴油硫含量低、十六烷值高,可作清洁柴油组分。
(6)产品尾油富含链烷烃,可作乙烯原料。
(7)产品方案灵活,通过调整工艺条件和分馏方案,可大幅度改变产品分布。
生产工艺:
工艺流程主要包括反应和分馏两部分。减压蜡油原料经加热后进入第一反应器,发生加氢脱硫、脱氮、芳烃饱和等反应,之后一反流出物直接进入第二反应器,进一步发生脱硫、脱氮、芳烃饱和反应,以及开环、裂化及异构化反应。反应产物经气液分离,分出富氢气体,液体产物再经分馏,得到不同产品。
10.MGG/ARGG
技术全称:多产液化气及高辛烷值汽油催化裂化技术
目标产品:辛烷值高的优质抗爆性汽油,兼产含有较多烯烃的液化石油气。
技术特点:
(1)原料广泛,可以加工常规FCC的各种重质原料。
(2) 油气兼顾。产物分布和产品性质兼有催化裂化正常裂化区(低干气和焦炭产率,汽油安定性好)与过裂化区(高液化气产率,液化气的高烯烃度和高辛烷值汽油)的共同优点。汽油RONC(辛烷值,抗爆指标) 92-94,诱导期500-1000分钟。
(3)采用活性高、水热稳定性好、重油转化能力突出、抗重金属污染强、烯烃选择性好的RMG、RAG系列催化剂。
(4) 该技术可在已有催化裂化装置上,利用提升管反应器来实施。
(5) 可改变工艺条件和操作方式,灵活调整产品结构。
(6)ARGG工艺是在MGG工艺的基础上发展而来的。
生产工艺:其工艺流程与常规FCC工艺基本相似,原料油经蒸汽雾化后送入提升管反应器,与热的再生催化剂接触,发生催化裂解反应。反应产物经分馏/吸收,实现分离/回收。待催化剂汽提后,将沉积的焦炭送入再生器中,用空气烧焦再生。热的再生催化剂以适宜的循环速率返回反应器循环使用,并提供反应所需热量,实现反应-再生系统热平衡操作。
11.MGD
技术全称:多产液化气及柴油催化裂化技术
技术特点:
(1)使用分段进料,选择性裂化技术和控制汽油裂化技术,在提升管反应器中形成多个反应刻度不同的区域。原料可按轻重、裂化性能和反应深度的不同,在不同区域进行反应。
(2)可多产液化气、丙烯和柴油,降低催化汽油的烯烃和硫含量,提高辛烷值。
(3)具有高度的操作灵活性和产品灵活性,可选择不同生产方案,灵活调整产品结构,且调整时间短,一般在8-24小时内产品收率即有很大变化。
(4)该技术可在稍加改造后的催化裂化装置上实施。
生产工艺:自再生器来的高温再生催化剂进入提升管反应器底部,用预提升介质提升,并与汽油喷嘴喷出的汽油接触反应。反应后的油气和催化剂进入重质油反应区,与馏分重、难裂化的重质油接触反应。反应后的油气和催化剂进入轻质油反应区,与馏分轻、易裂化的轻质油接触反应。反应后的油气和催化剂进入反应深度控制区,通过注入污水或粗汽油等介质控制整个提升管反应器的转化深度。反应产物经分馏/吸收系统,实现分离/回收。具有与ARGG相同的反应-再生系统热平衡。
12.MIP
技术全称:多产异构烷烃催化裂化技术
技术特点:
(1)采用串联提升管反应器系统,该系统包含裂化和转化(异构化,氢转移,烷基化)两个反应区。
(2)用相对较低反应温度/较长反应时间的反应模式,替代常规FCC高温/短反应时间的操作模式。
(3)增加轻质产品中的异构烷烃含量,降低汽油中的烯烃含量至35v%以下。
生产工艺:其工艺流程与常规FCC基本相似。
13.MIO
技术全称:多产异构烯烃催化裂化技术
目标产品:异构烯烃(异丁烯、异戊烯)和高辛烷值汽油
技术特点:
(1)使用配套的、有专利权的催化剂RFC和特定的工艺条件。
(2)RON为93的汽油产率可达到40.8 wt%,稳定性好。
(3)所产柴油经加氢后可作柴油组分。
(4)装置能耗比常规FCC略高。
14.VRFCC
技术全称:石蜡基减压渣油的催化裂化技术
技术特点:
(1)采用的DVR催化剂含有特定大孔的基质以及特定孔梯度和酸梯度的复合分子筛组元,这种结构和组成是针对渣油大分子的扩散-传质而专门设计的,与“高温瞬时热击”裂化反应方式相结合,可以强化重油转化、降低胶质和芳烃生焦率。
(2)采用结构独特的抗滑落提升管反应器,可降低生焦率、避免喷嘴区、沉降器和油气管线结焦。提升管直径沿高度有特定变化,可避免催化剂滑落和二次反应。
(3)采用多点进料技术,并采用混合温度控制技术和急冷技术,可获得适宜的反应温度。
(4)应用单段逆流的富氧再生技术,可有效地利用现有设备、避免主体设备的改动、弥补烧焦空气的不足。该技术使高碳含量的催化剂首先与低氧含量的主风接触,有效地避免了催化剂过热、减少催化剂失活。
(5)特殊设计的氧气混合器可以控制主风中的氧含量在适宜的范围内。
(6)为了避免油气在沉降器中停留时间过长而加剧非选择性的热裂化反应、缓解沉降系统结焦、提高产品质量,在提升管出口采用了全封闭的旋流快分系统(VQS)。VQS的优点包括:气固分离效率高,从快分头到旋分器的停留时间短,系统具有极高的操作弹性和灵活性,并可以在压力波动下运行。此系统不仅能有效地分离催化剂和油气,而且还能最大限度防止油气进入沉降器,避免过热和二次反应,降低干气和焦炭产率,提高轻质油收率。
(7)使用了超细高效雾化喷嘴,可以得到更小的油滴直径,实现原料的良好气化和反应,有利于催化剂传热,降低焦炭产率和提高轻质油收率。
(8)采用带喷嘴的高效汽提挡板的多段高效汽提技术,强化汽提效果,汽提效率可接近100% 。同时改进了汽提段催化剂的停留时间分布,可减少催化剂的死区和高滑动区,使汽提段内的气固接触处在最佳状态,焦炭中的氢含量明显降低,大大降低汽提蒸汽用量。
15.DCC
技术全称:深度催化裂化技术
目标产品:丙烯、异构烯烃
技术特点:
(1)装置的反应系统有提升管加流化床(DCC-I型,最大量丙烯操作模式)或提升管(DCC-Ⅱ,最大量异构烯烃操作模式)两种型式,可以加工多种重质原料,并特别适宜加工石蜡基原料,丙烯产率可达20 wt%。
(2)所产汽油可作高辛烷值汽油组分,中馏分油可作燃料油组分。
(3)使用配套的、有专利权的催化剂,反应温度高于常规FCC,但远低于蒸汽裂解。
(4)操作灵活,可通过改变操作参数转变DCC运行模式。
(5)该工艺过程虽有大量气体产物,但仍可采用分馏/吸收系统,实现产品的分离,回收,而不需用蒸汽裂解制乙烯工艺中所使用的深冷分离。
(6)烯烃产品中的杂质含量低,不需要加氢精制。
生产工艺:突破了常规催化裂化(FCC)的工艺限制,丙烯产率为常规FCC的3-5倍。其工艺流程与FCC基本相似,包括反应-再生系统、分馏系统以及吸收稳定系统。原料油经蒸汽雾化后送入提升管加流化床(DCC-I型)或提升管(DCC-Ⅱ)反应器中,与热的再生催化剂接触,发生催化裂解反应。反应产物经分馏/吸收系统,实现分离、回收。沉积了焦炭的待生催化剂经蒸汽汽提后送入再生器中,用空气烧焦再生。热的再生催化剂以适宜的循环速率返回反应器循环使用,并提供反应所需热量,实现反应-再生系统热平衡操作。
16.CGP
技术全称:生产清洁汽油并多产丙烯催化裂化技术
目标产品:产烯烃含量小于20v%的高辛烷值汽油,以及化工原料丙烯
技术特点:
(1)原料包括减压瓦斯油(VGO)、减压渣油(VTB)、脱沥青油(DAO)等。
(2)采用含有两个不同反应区的串联变径提升管反应器系统。第一反应区的作用主要是强化单分子反应,有利于原料大分子烷烃发生单分子裂化。第二反应区的作用主要是强化原料大分子烷烃的双分子反应,在双分子裂化反应和双分子氢转移反应的协同作用下,汽油中的烯烃转化为异构烷烃和丙烯,从而显著降低汽油中的烯烃含量。
(3)采用一种梯度酸强度和梯度孔分布的多功能催化剂。该催化剂中的一种活性组元具有比常规活性组元更强的酸强度,并有专门设计的适宜孔径。同时该催化剂采用了新型基质和功能组分优化集合技术,使其酸强度、酸量和容炭能力等适应单分子和双分子反应的需要。
(4)在第一反应区底部采用新型预提升结构,可改善催化剂与原料油接触前的流动状态,实现更均匀接触,从而减少热裂化副反应,强化单分子裂化反应。在第一反应区和第二反应区之间采用具有专利权的异型低压分布板,以提高第二反应区的催化剂藏量和催化剂浓度,从而强化双分子反应。
(5)采用具有新型结构的高效汽提段,可显著提高汽提段催化剂密度,从而提高汽提效果,有利于第二反应区的双分子反应。
生产工艺:热原料油与热再生催化剂在提升管底部接触,然后进入第一反应区,在高温下油剂实现短时间接触并反应后,进入第二反应区,在较低温度、较长油气停留时间和较低重时空速下油气继续反应,反应后的物流进入粗旋,分离油气和催化剂,油气进入后部分离系统。待生催化剂经汽提后,部分补回第二反应区、部分进行再生,再生后的催化剂返回提升管底部。
17.FDFCC-Ⅲ
技术全称:灵活多效催化裂化工艺技术
目标产品:清洁汽油燃料
技术特点:
(1)原料适应性强,产品结构调整灵活,高附加值产品产率高,汽油产品质量好,SOX排放低。
(2)催化汽油烯烃含量可降至18%以下。
(3)催化汽油S含量降低45%以上,RON和MON分别提高2个单位以上。
(4)烟气中SOX排放量降低50%以上。
(5)烯产率可达到10%(w)以上,同时干气产率在3.0%(w)左右,液化气中丙烯含量在37%(w)以上。
生产工艺:该技术突破传统催化裂化工艺,将单提升管改为双提升管,并通过增加汽油沉降器和副分馏塔等设备,将汽油待生催化剂引入原料油提升管催化剂预提升混合器,实现“低温接触、大剂油比”的高效催化,从而大幅度降低汽油硫含量和烯烃含量,提高汽油辛烷值,同时增产丙烯、液化气等附加值较高的产品,有利于生产组织和产品结构的调整优化。
18.RHSS
技术全称:低压航煤加氢技术
技术特点:
(1)加工各种直馏航煤馏分,使其深度脱除硫醇、降低酸值、改善颜色和气味,所得产品符合喷气燃料规格。
(2)采用配套的脱硫醇催化剂,工艺条件缓和,氢耗低。
(3)可有效地脱降硫醇、降低酸值、改善颜色和气味,而所得产品油基本保持了原料油原有的性能优点,符合喷气燃料规格。
(4) 催化剂活性高、稳定性好,第一周期使用寿命大于36个月,可再生使用,总寿命大于108个月。
生产工艺:
该技术的工艺流程包括反应和汽提两部分。原料油经换热、加热后,进入固定床反应器,发生加氢脱硫醇、脱酸及脱色等反应,反应产物经分出气体产物后,液体产物经汽提,得到合格喷气燃料。
19.UDS
技术全称:柴油超深度加氢脱硫技术
技术特点:
(1)柴油超深度加氢脱硫技术用于加工各种柴油馏分原料,包括直馏柴油、催化柴油以及焦化柴油等,目标产品为硫含量极低的清洁柴油组分。
(2)使用有专利权的催化剂,该催化剂的加氢脱硫和脱氮活性很高,选择性好,可在较高空速、较低温度下操作,气体产率低,柴油收率高。
(3)当原料柴油硫含量1.0 wt%-2.0 wt%时,产品柴油的硫含量小于50 μg/g或小于10 μg/g,十六烷值较原料高3-8个单位。
(4)装置投资和操作费用低,单位产品的公用工程消耗、原料消耗与常规柴油加氢处理装置相当。
生产工艺:
该技术的工艺流程包括反应和分馏两部分。原料油经换热、加热后,进入固定床反应器中,发生加氢脱硫、脱氮及烯烃饱和反应,反应产物经分出气体产物后,液体产物经分馏,可得清洁柴油组分。
20.LCO
技术全称:最大限度提高柴油十六烷值技术
技术特点:
(1)采用专用催化剂和单段一次通过工艺流程,使劣质柴油发生深度加氢脱硫、脱氮、芳烃饱和以及选择性开环等反应,从而达到降低密度、提高十六烷值,并保持高柴油收率的目标。
(2)可深度加氢脱硫、脱氮、显著提高柴油十六烷值,柴油收率高,对原料的适应性强,适用于加工催化柴油及催柴与直柴混合油。
(3)加氢处理和加氢裂化催化剂可以装在同一反应器内,也可以分别装在两个串联的反应器内,非常灵活。
(4)催化剂的活性高、稳定性好。第一运转周期寿命大于24个月,可再生使用,总寿命大于72个月。
生产工艺:
该技术的工艺流程主要包括反应和分馏两部分。原料油经换热、加热后,进入加氢处理反应器(段)中,发生加氢脱硫、脱氮及烯烃饱和反应,然后进入装有专用加氢改质催化剂的反应器(段),发生二环及以上芳烃的加氢开环反应,反应产物经分馏系统切割为石脑油和柴油产品。
21.FHI
技术全称:柴油加氢改质异构降凝技术
技术特点:
(1)原料是各种柴油馏分。
(2)在FHI工艺过程中除了发生深度加氢脱硫、脱氮、脱芳和选择性开环等反应外,还发生正构烷烃等高凝点组分的异构化反应,以及较重馏分的加氢裂化反应,因而可显著降低柴油产品的硫、氮和芳烃(尤其是多环芳烃)含量,大幅度降低凝固点,降低密度和95%馏出温度(T95),提高十六烷值。
(3)采用单个反应器或两个反应器直接串联的一次通过工艺流程。
(4)所用的加氢处理催化剂具有高的脱氮、脱芳烃活性,所用的加氢裂化催化剂具有高的正构烷烃异构化性能及环烷烃选择开环性能。两种催化剂的稳定性都很好,第一运转周期不小于36个月,可再生使用,总寿命不小于108个月。
生产工艺:
该技术的工艺流程主要包括反应和分馏两部分。原料和氢气受热后进入第一反应器(段),主要发生加氢脱硫、脱氮、芳烃饱和等反应。一反流出物直接进入第二反应器(段),主要发生正构烷烃异构化、环烷烃开环等反应。反应产物经分出气体产物后,液体产物再经分馏,得到不同产品(主要是优质低凝柴油)。
22.MHUG
技术全称:中压加氢改质技术
目标产品:清洁柴油组分、低杂质高芳潜石脑油和优质尾油。
技术特点:
(1)中压加氢改质技术(MHUG)的原料是劣质柴油,特别是重油催化裂化(RFCC)柴油,或劣质柴油掺入轻蜡油的混合油。
(2)操作压力相对较低,化学氢耗低,装置投资、操作费用和能耗相对较低。
(3)在工艺流程上,可采用一段串联一次通过方式或采用尾油循环方式,生产方案灵活、操作弹性大,用户可以根据需要选择最大量生产重整料、最大量生产柴油、最大量生产尾油以及兼产航煤等不同的方案。
(4)采用具有专利权的加氢处理催化剂和加氢裂化催化剂复合体系,催化剂的活性高、稳定性好,第一周期使用寿命大于24-36个月,可再生使用,总寿命大于72个月。
生产工艺:
中压加氢改质技术(MHUG)的原料是劣质柴油,特别是重油催化裂化(RFCC)柴油,或劣质柴油掺入轻蜡油的混合油,产品是清洁柴油组分、低杂质高芳潜石脑油和优质尾油。该技术的工艺流程主要包括反应和分馏部分。原料经加热后,先进入加氢处理反应器(段)发生加氢脱硫、加氢脱氮、烯烃及芳烃加氢饱和等反应,而后进入加氢裂化反应器(段)发生加氢改质反应。反应产物经分出气体后,液体产物再经分馏,得到不同产品。所得产品柴油的硫含量低、十六烷值高,所得石脑油可作催化重整原料,所得尾油的BMCI值低,可作为乙烯原料。
23.高空速重整原料预加氢技术
技术目标:在高空速及其他较缓和的工艺条件下,成功地加工高杂质含量的原料,并实现长周期运行。
技术特点:
(1)用于深度脱除原料石脑油中的硫、氮,氧、氯化物和烯烃等杂质。在反应过程中,S、N、O、Cl分别被转化为H2S、NH3、H2O、HCl等气体产物,而被脱除。烯烃则被加氢饱和为相应的烷烃,留在生成油中。
(2)使用配套的、有专利权的催化剂,其活性高、稳定性好,第一周期运行时间超过48个月,可再生使用,总寿命超过108个月。
(3)可加工高硫(达2500 wppm)、高氮含量的直馏石脑油或掺入二次加工石脑油的混合料,产品石脑油的S、N含量均低于0.5 wppm。
生产工艺:
该技术的工艺流程包括预分馏、反应和汽提三部分。原料油经预分馏除去较轻组分后,经加热,进入固定床反应器,发生加氢脱硫、脱氮等反应。反应产物分出气体后,液体产物经汽提,得到精制石脑油。
24.催化裂化汽油选择性加氢脱硫技术
技术目标:选择性地脱除原料中的硫,而尽量避免汽油中的烯烃饱和,减少辛烷值损失,产品是低硫清洁汽油。
技术特点:
(1)该技术用于加工高硫高烯烃含量的催化裂化(FCC)汽油。该技术的总脱硫率为85-90%,产品汽油硫含量小于50-300 wppm,RON损失不大于2个单位,产品汽油收率接近100 wt%。
(2)对原料的适应性强,可加工硫含量100-2000 wppm、烯烃含量15-50 v%的催化裂化汽油原料。
(3)在FCC汽油重馏分的加氢脱硫中,采用专有的、脱硫选择性优异的催化剂,操作费用低。
生产工艺:
根据产品目标和原料性质的不同,将催化裂化汽油分馏为所需的轻、重两个馏分;轻馏分(LCN)采用常规的碱抽提精制脱除硫醇;重馏分(HCN)进行选择性加氢脱硫,此时要求烯烃加氢饱和尽量少,辛烷值损失达最小;脱硫后的重馏分与抽提硫醇后的轻汽油混合得产品汽油,或脱硫后的HCN与未经处理的LCN混合,再经脱硫醇而得到产品汽油。
技术特点:
(1)焦化石脑油加氢技术用于脱除原料油中的硫、氮、氧化合物、烯烃和二烯烃、极少量污染金属和细小固体颗粒物等杂质。
(2)所得产品石脑油可作重整预加氢、化肥或乙烯原料。
(3)采用高性能的组合催化剂体系及多种措施,可确保装置长周期运转。
(4)催化剂的活性高、稳定性好,第一运转周期寿命不小于24个月,可再生使用,总寿命不小于72个月。
生产工艺:
该加氢技术的工艺流程包括反应和汽提两部分。原料油(焦化石脑油)经换热、加热后,进入固定床反应器,发生脱除杂质的各种反应,反应产物经分出气体后,液体产物经汽提塔汽提,得到产品石脑油。
26.焦化全馏分油加氢处理工艺技术
技术特点:
(1)焦化全馏分油加氢处理技术用于脱除原料油中的硫、氮、氧化合物、烯烃和二烯烃、极少量污染金属和细小固体颗粒物等杂质。
(2)所得产品石脑油可作蒸汽裂解制乙烯的原料,柴油作为低硫柴油调和组分,蜡油作为加氢裂化或催化裂化原料。
(3)以焦化生成油全馏分(包括石脑油、柴油和蜡油)为加氢装置进料,可避免焦化生成油分馏过程,从而降低生产成本。
(4)加氢产品质量优,石脑油可作乙烯原料,柴油可作低硫柴油调和组分,蜡油可作加氢裂化或催化裂化原料。
(5)使用有专利权的催化剂FH-98或RS-1000(组成为W-Mo-Ni/Al2O3),其活性高、稳定性好,第一运转周期寿命不小于36个月,可再生使用,总寿命不小于108个月。
生产工艺:
该技术的工艺流程包括反应和分馏两部分。原料油(焦化全馏分油)经换热、加热后,进入固定床反应器中,发生加氢脱除杂质的各种反应,反应产物经分出气体产物后,液体产物经汽提、分馏,得到产品石脑油、柴油和蜡油。
27.催化原料加氢预处理技术
技术特点:
(1)原料包括减压瓦斯油(VGO)、焦化瓦斯油(CGO)、脱沥青油(DAO)等。其主要产物(加氢VGO)作为催化裂化(FCC)原料。
(2)显著降低原料的硫、氮含量,改善所得产品作为FCC原料时的可裂化性,降低FCC产品尤其是FCC汽油产品的硫含量。
(3)确保预加氢装置长周期运行。针对原料油残炭、金属和沥青质含量的不同,采用特定的保护剂/脱金属脱硫剂/加氢处理催化剂级配组合方案,同时所采用的有专利权的主体催化剂具有很高的HDS、HDN、HDA活性,因而既可达到很高的脱硫率,又可确保长周期运行。
(4)针对不同原料和产品方案,采用优化的工艺参数,使加氢处理/FCC联合装置的效益最大化。
(5)原料油适应性强,可加工各种劣质蜡油原料如高硫VGO、深拔重质VGO以及CGO和DAO等。
生产工艺:
该技术的工艺流程主要包括反应和分馏两部分。原料和氢气受热后进入固定床反应器,发生加氢脱硫(HDS)、加氢脱氮(HDN)、芳烃饱和(HDA)等反应。反应产物经气/液分离系统,分出气体产物后,液体产物再经分馏,得到不同产品。
28.渣油固定床加氢处理技术
目标产品:杂质含量显著降低的加氢渣油,可作催化裂化(FCC)原料
技术特点:
(1)原料是含硫或高硫原油的减压渣油(VR)或常压渣油(AR)。
(2)采用专有的复合催化剂体系及级配技术装填,装置运行周期可达2年。
(3)原料油适应性广,可加工金属(Ni+V)含量小于150 wppm,残炭(CCR)含量小于20 wt%的各种含硫原油和高硫原油的减压渣油或常压渣油,所得加氢渣油可作FCC装置进料,从而实现与FCC装置的组合。
(4)所得柴油硫含量低,凝固点低,十六烷值高。
生产工艺:
工艺流程主要包括反应和分馏两部分。原料油与氢混合物受热后,依次进入串连的多个固定床加氢反应器,后置反应器的温度用加入的冷氢控制。反应产物经气/液分离系统分出气体产物后,液体产物再经分馏得到不同产品,如石脑油、柴油和FCC原料(分馏塔底油)。反应器系列可以是2-3个,这要根据装置的能力确定。每个反应器系列可设置2-5台反应器。各个反应器系列可独立运行。进料泵、气/液分离和分馏系统为各系列共用设施。
29.石蜡及微晶蜡加氢处理技术
技术特点:
(1)以石蜡及微晶蜡为原料,经加氢处理脱除硫、氮及稠环芳烃等杂质后,所得产品蜡的颜色、气味、安定性、紫外吸收度均有显著改善,可满足食品蜡、食品包装蜡或高品质地蜡等的规格要求。
(2)使用加氢活性高、酸性低的专用催化剂。采用两个反应器串联操作,反应器之间设换热器及短路副线。原料为石蜡时第一反应器的流出物料不经过换热器,当原料为微晶蜡时,一反流出物则须通过换热器,从而扩大了装置对不同原料的适应性。
(3)产品蜡的颜色、气味、安定性得到改善,而含油量不升高。所得石蜡产品符合食品蜡规格。加氢处理过程中无轻组分生成,目标产品收率大于99%。
生产工艺:
其工艺流程主要包括反应和汽提/干燥两部分。脱气后的原料蜡与氢气受热后进入反应器,发生加氢脱硫、脱氮、脱稠环芳烃等反应。反应产物经分出气体产物后,液体产物经气提和干燥,得到产品蜡。
30.延迟焦化技术
目标产品:轻质油品,并同时副产气体和焦炭
技术特点:
(1)延迟焦化是以劣质原油渣油、沥青和污油为原料。
(2)可生产优质石油焦产品(针状焦生产技术)。
(3)双面辐射、多点注汽(或注水)、在线清焦、双向烧焦等技术,使焦化加热炉的连续运行周期达3年,节能约5%。
(4)焦炭塔的给汽、给水、冷焦、水力除焦及油气预热操作自动化和安全联锁设计技术,不仅降低劳动强度,保证安全操作,而且缩短焦炭塔的生焦时间(16-18小时)。
(5)焦炭塔顶的注急冷油、注消泡剂和污油污泥回炼技术,提供合适的注入位置、注入量和相关的保护措施,防止焦炭塔起泡把焦粉带入分馏塔。
(6)焦炭塔在大吹汽和小给水时,油气进入放空塔,该塔采用塔式油水分段吸收冷凝冷却的密闭回收技术,不仅回收污油污水,减少环境污染,而且还可提炼全厂的含水污油;焦炭塔的无堵焦阀油气预热工艺技术,改变了焦炭塔的油气预热流程,使焦炭塔由于油气预热引起的变形得到改善,从而可缩短油气的预热时间。
(7)焦炭塔设备改进(塔顶椭圆封头代替球形封头,增加焦炭塔的有效容积;裙座与壳体连接过渡段的锻件结构代替堆焊结构,延长其疲劳寿命;合金钢和复合板代替碳钢,提高其耐腐蚀强度)。
(8)焦化分馏塔高效塔内件,提高分离精度和操作弹性,减少焦粉携带。
(9)焦化分馏塔循环油上循环洗涤和下喷淋洗涤技术,减少蜡油等产品中焦粉的携带,改善下游加工装置的原料状况,同时可实现分馏塔的低循环比操作及循环比的灵活调节。
(10)冷焦水和切焦水的分流密闭处理、循环使用技术,减少环境污染,实现冷焦水的全部回用。
生产工艺:
装置主要包括加热部分、焦化塔,分馏及气体回收部分。
31.碳三馏分液相选择加氢除丙炔、丙二烯技术
技术特点:
(1)碳三液相加氢技术包括工艺和催化剂,其中,工艺是中国石化北京化工研究院和美国Lummus公司共同开发的,BC-L-83催化剂是北京化工研究院开发的。该技术用于脱除乙烯生产装置中碳三馏分中的丙炔和丙二烯(MAPD)。采用单段绝热滴流床反应器,工艺技术先进,与国外广泛使用的双段床液相加氢工艺相比,具有设备少,投资低,操作方便等优点。
(2)催化剂具有高活性、高选择性和良好的稳定性,聚合物生成量少、液体空速高、催化剂用量少、运行能耗低。该技术能有效将乙烯装置碳三馏分中丙炔和丙二烯脱除至要求指标,并使产品丙烯收率略有提高。
(3)该技术适用于各类乙烯装置,可生产化学级或聚合级丙烯。
生产工艺:从脱丙烷塔顶采出的碳三馏分,经配入适量氢气后,从顶部进入碳三液相加氢反应器,反应器出口物料通过汽液平衡罐进行分离,一部分液相,根据工艺需要可返回到反应器入口与新鲜碳三馏分混合,起到稀释新鲜碳三原料中MAPD浓度的作用,其余液相作为加氢后合格产品,输送到下游装置。
32.S Zorb(TM) SRT
技术全称:S Zorb(TM) 脱硫技术
技术特点:
(1)S ZorbTM 脱硫技术最初由菲利普石油公司,现在的康菲公司开发并实施商业化。中国石化于2007年7月整体收购了该技术。该技术主要用于除去来自FCC全馏分石脑油中的硫,可将进料硫含量从2000 μg/g降至产品硫含量小于10 μg/g,脱硫过程一步完成,且产品收率高,汽油辛烷值损失少。
(2)与常规加氢脱硫技术(HDS)相比,其显著特点为:辛烷值损失小(尤其是在直接将进料硫含量从小于1000 μg/g一步降至小于10 μg/g时)。
(3)对于所有形态的硫,S ZorbTM 吸附剂选择性好,脱硫活性高。氢耗低,新氢纯度要求低,重整氢可直接作为氢源。
(4)能耗低,不需将催化汽油轻、重组分分离,可全馏分处理。液收高,一般体积收率超过99.7 %。
生产工艺:

该技术主要用于除去来自FCC全馏分石脑油中的硫,可将进料硫含量从2000 μg/g降至产品硫含量小于10 μg/g,脱硫过程一步完成,且产品收率高,汽油辛烷值损失少。
中石化50种炼制工艺流程示意图

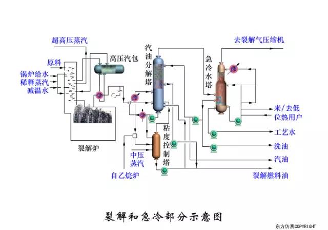
裂解和急冷部分示意图

裂解气压缩部分示意图

脱甲烷部分流程图

脱乙炔、乙炔加氢和乙烯精馏流程示意图

脱丙烷、脱丁烷和丙烯精馏流程示意图

丙烯制冷示意流程图

乙烯制冷示意流程图

原油脱盐脱水的典型工艺流程

原油蒸馏典型工艺流程(燃料型)

原油蒸馏典型工艺流程(燃料-润滑油型)

原油蒸馏典型工艺流程(化工型)

混合型减压塔示意图

固定床催化氧化脱硫醇法流程示意图

分子筛吸附精制流程图

铜-13X分子筛脱硫醇工艺流程示意图

双炉热裂化原则流程图

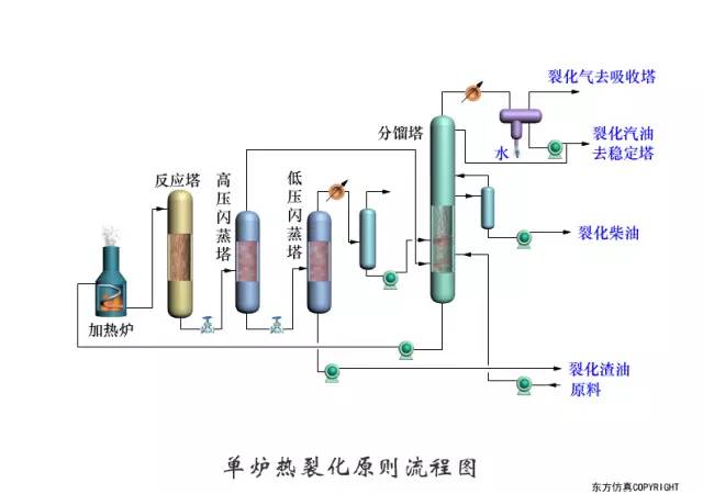
单炉热裂化原则流程图

减粘裂化工艺原则流程图

UHP连续重整催化剂再生流程

甘醇类溶剂抽提工艺流程

二甲基亚砜抽提工艺流程

环丁砜抽提工艺流程

芳烃精馏典型工艺流程(三塔流程)

芳烃精馏工艺流程(五塔流程)

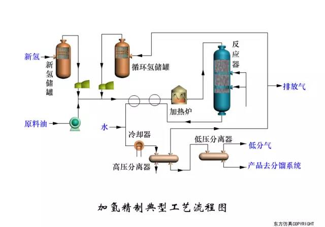
加氢精制典型工艺流程图
热壁反应器

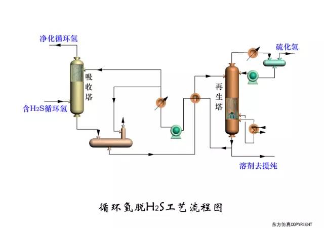
循环氢脱H2S工艺流程图

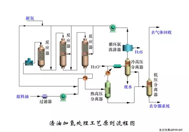
渣油加氢处理工艺原则流程图

一段一次通过加氢裂化流程

一段一次通过生产燃料、润滑加氢裂化反应部分流程图

一段串联全循环加氢裂化反应系统流程图

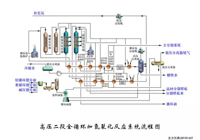
高压二段全循环加氢裂化反应系统流程图

常规延迟焦化流程示意图

焦炭塔换塔操作顺序

高低并列式催化裂化反应再生系统流程

同轴式提升管催化裂化反应器和再生器简图

分馏系统工艺流程

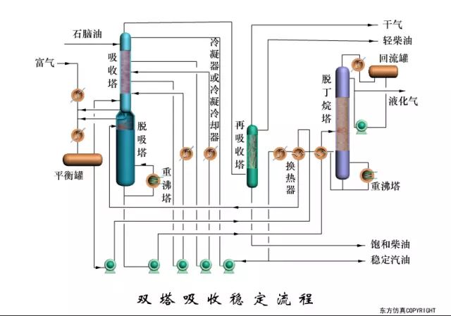
双塔吸收稳定流程

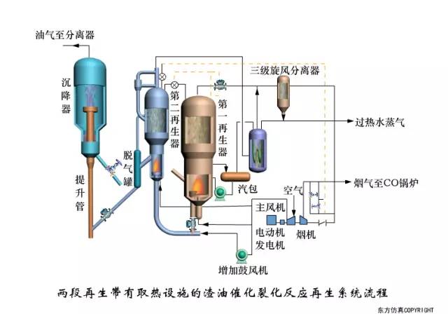
两段再生带有取热设施的渣油催化裂化反应再生系统流程

无取热设施的渣油催化裂化反应再生系统示意图

内溢流管前置烧焦罐两段再生器简图

外循环管前置烧焦罐两段再生器简图

烟气串联的快速床再生反应-再生器简图

后置烧焦罐再生主要操作数据

催化裂化能量回收系统流程图

原料油典型工艺流程

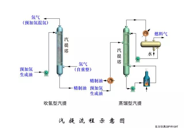
汽提流程示意图

重整典型工艺流程

重整反应器结构
文章内容来源中石研讯,流程工业整理编辑,责任编辑:胡静,审核人:李峥
版权声明∶转载流程工业网内容,请在正文上方注明来源和作者,且不得对内容作实质性改动;微信公众号、头条号等新媒体平台,转载请联系授权。邮箱∶process@vogel.com.cn,电话:16601379371(同微信)
联合国发布的《2022年排放差距报告》向国际社会发出严峻警告:当前,全球行动远未能达到《巴黎协定》所设定的将本世纪全球变暖限制在1.5°C的目标。为应对这一紧迫的气候危机,各国政府必须采取具有针对性的、具体的应对措施,且刻不容缓。
2024-06-27 Carole Nakhle博士
近年来,中国对丙烯的需求呈持续增长趋势,而且预计未来一段时间内将继续保持稳健增长,传统油制丙烯产能无法满足不断增长的市场需求。其中,丙烷催化脱氢工艺(PDH)成为增产丙烯的重要技术,该工艺用具有丙烯收率高、副产氢气可利用价值高、技术成熟度高、投资成本较低的特点,是目前最具竞争力的丙烯生产工艺之一。
2024-06-24 中国石化石科院
调节阀门是指用于调节工业自动化过程控制领域中的介质流量、压力、温度、液位等工艺参数,根据自动化系统中的控制信号,自动调节阀门的开度,从而实现介质流量、压力、温度和液位的调节。
2024-06-12 化工江湖
2026-05-09
2026-05-07
2026-05-09
2026-05-11
2026-05-06
2026-05-14
2026-04-29
工业是节能降碳的重点领域,也是实现“3060”碳达峰碳中和目标的关键。党的二十大报告明确提出,积极稳妥推进碳达峰碳中和,推进降碳、减污、扩绿、增长,完善能源消耗总量和强度调控,重点控制化石能源消费,逐步转向碳排放总量和强度“双控”制度。为了回顾 2023 年工业企业在节能降碳、绿色可持续发展方面的成就,了解当下的创新技术和应用,《流程工业》编辑部在 2024 年第一期特别策划了“工业碳中和”专题,邀请了一批国内外优秀的工业企业分享观点和产业实践,为广大的流程工业企业提供绿色可持续发展的启迪和借鉴。
作者:本刊编辑部
评论
加载更多