本文系统研究了煤气化掺烧高浓度碳氢化合物的技术及其应用,结合实际工业案例详细阐述了煤浆给料系统A和煤浆制备系统A的设计和运行情况。这些系统通过高效的混合、加热和输送装置,实现了煤和水的充分混合和制备,显著提高了煤气化过程的效率和产物质量,降低了生产成本和环境污染。研究结果表明,高浓度碳氢化合物掺烧技术在煤气化工艺中具有显著的经济效益和环保优势。
本文刊登于PROCESS《流程工业》2024年第9期,原文标题《煤气化掺烧高浓度碳氢化合物技术研究与应用》。本文作者周胜利,供职于德州市德城区应急救援保障中心。
本文被引格式 [1]周胜利.煤气化掺烧高浓度碳氢化合物技术研究与应用[J].流程工业,2024,(09):53-55. 欢迎引用。
煤气化技术作为一种重要的清洁能源技术,近年来受到了广泛关注。通过将煤炭转化为合成气,可以显著减少传统煤炭燃烧过程中产生的污染物排放,提高能源利用效率。在此基础上,掺烧高浓度碳氢化合物的技术被提出,以进一步提升煤气化过程的经济性和环保性。高浓度碳氢化合物,诸如天然气、石油衍生物等,其高热值和良好的燃烧特性,使其成为理想的掺烧燃料。
1.1碳氢化合物的分类及特性
碳氢化合物是由碳和氢两种元素组成的化合物,依据其结构和组成可以分为烷烃、烯烃、炔烃以及芳香烃等多种类型。烷烃是最简单的一类碳氢化合物,具有饱和碳链结构,化学性质较为稳定,如甲烷、乙烷、丙烷等。烯烃和炔烃则含有不饱和键,化学反应活性较高,常见的有乙烯、丙烯和乙炔等。芳香烃则包含一个或多个苯环结构,具有特殊的芳香气味和化学稳定性,如苯、甲苯、二甲苯等。不同类型的碳氢化合物在热值、燃烧特性和物理化学性质上各不相同,因而在煤气化过程中的表现也有所差异。高浓度碳氢化合物由于具有较高的热值和良好的燃烧特性,成为理想的掺烧燃料,能够提高煤气化过程的效率和产物质量。
1.2高浓度碳氢化合物掺烧的理论基础
高浓度碳氢化合物掺烧在煤气化中的应用基于化学反应和热力学理论。煤气化过程主要包括煤炭的热解、气化和燃烧等步骤,在这些过程中,碳氢化合物可以参与反应并释放大量的热能,提高反应温度和效率。在热解阶段,碳氢化合物通过裂解生成小分子的烃类气体,这些气体在气化阶段与煤炭的裂解产物发生反应,生成合成气。碳氢化合物的燃烧可以提供额外的热源,促进煤气化反应的进行。热力学分析表明,掺烧高浓度碳氢化合物能够降低煤气化反应的能量壁垒,提高反应速率和转化效率。因此,理论上,掺烧高浓度碳氢化合物可以显著提升煤气化过程的整体性能。
1.3碳氢化合物掺烧的优点与挑战
掺烧高浓度碳氢化合物具有多方面的优点。首先,它可以显著提高煤气化过程的热效率和产物质量。高浓度碳氢化合物的高热值使得燃烧过程更加充分,有助于提高合成气的热值和纯度。其次,掺烧碳氢化合物可以降低煤炭的消耗量,减少污染物的排放,具有显著的环保效益。然而,掺烧技术也面临一定的挑战。不同类型的碳氢化合物在燃烧和气化过程中表现各异,需要优化掺烧比例和操作条件,以确保反应的稳定性和效率。碳氢化合物的来源和成本也是影响其大规模应用的重要因素。
2.1掺烧比例与燃烧效率
高浓度碳氢化合物的掺烧比例是影响燃烧效率的关键因素之一。研究表明,合理的掺烧比例能够显著提高煤气化过程的燃烧效率和热值。在低掺烧比例下,碳氢化合物的燃烧热量可能不足以显著提升煤气化反应的温度和速率,而过高的掺烧比例则可能导致反应过于剧烈,增加设备的负担和安全风险。因此,确定最佳的掺烧比例对于实现高效稳定的煤气化过程至关重要。通过试验研究和数值模拟,可以优化掺烧比例,以平衡燃烧效率和操作安全性,从而提高整体工艺的经济性和环保性。
2.2掺烧对煤气化反应的影响
掺烧高浓度碳氢化合物对煤气化反应有着多方面的影响。首先,掺烧可以提高反应温度,促进煤的热解和气化过程,加快合成气的生成速率。其次,碳氢化合物的裂解和燃烧产物可以与煤炭的裂解产物发生反应,生成更多的合成气。掺烧碳氢化合物还可以改变煤气化反应的产物组成,提高合成气中氢气和一氧化碳的比例,降低焦油和炭黑的生成量。然而,掺烧过程中可能会引入额外的反应副产物,如碳烟和氮氧化物等,需要通过工艺优化和设备改进加以控制。
2.3掺烧过程中的热力学分析
掺烧高浓度碳氢化合物过程中涉及的热力学分析主要包括反应焓变、吉布斯自由能变化等方面。反应焓变分析可以帮助理解掺烧过程中热量的释放和吸收情况,从而优化反应条件,提高燃烧效率。吉布斯自由能变化则用于判断反应的自发性和平衡状态,为掺烧比例和操作条件的优化提供理论依据。通过热力学分析,可以预测不同掺烧比例下的反应产物组成和能量效率,从而指导实际工艺的设计和操作。热力学分析还可以揭示掺烧过程中的潜在问题,如反应的不可逆性和热损失等,为技术改进提供参考。
3.1试验装置与方法
高浓度碳氢化合物掺烧试验研究需要设计和搭建合适的试验装置,以模拟实际煤气化过程。典型的试验装置包括反应器、燃烧器、气体分析仪等。反应器用于进行煤气化和掺烧反应,燃烧器提供必要的热源,气体分析仪则用于监测和分析反应产物的组成和浓度。在试验方法上,需要控制和调整掺烧比例、反应温度、压力等参数,以获得不同条件下的试验数据。还需要对试验装置和方法进行校准和验证,以确保数据的准确性和可靠性。通过试验研究,可以获得高浓度碳氢化合物掺烧对煤气化过程的具体影响,为工艺优化和技术应用提供科学依据。
3.2试验数据与结果分析
试验数据与结果分析是评估高浓度碳氢化合物掺烧效果的重要环节。通过对实验过程中采集的数据进行统计和分析,可以揭示不同掺烧条件下煤气化反应的特性和规律。具体来说,可以分析反应温度、压力、掺烧比例等参数对合成气产量和组成的影响,评估掺烧过程中燃烧效率和热值的变化情况。还可以通过对比试验数据,确定最佳的掺烧比例和操作条件,以实现高效稳定的煤气化过程。数据分析结果将为后续的工艺优化和技术推广提供重要的参考依据。
3.3掺烧效果评估
掺烧效果评估主要包括对高浓度碳氢化合物掺烧在煤气化过程中的整体表现进行综合评价。评估内容包括合成气的产量和质量、燃烧效率、反应稳定性以及环境影响等方面。通过试验数据和结果分析,可以确定掺烧过程的优点和潜在问题,评估其在工业应用中的可行性和经济效益。还可以结合实际应用案例,对比分析不同掺烧技术的效果和优势,进一步验证试验结果的可靠性和应用价值。综合评估结果将为高浓度碳氢化合物掺烧技术的推广应用提供重要的依据和参考。
4.1工业应用案例
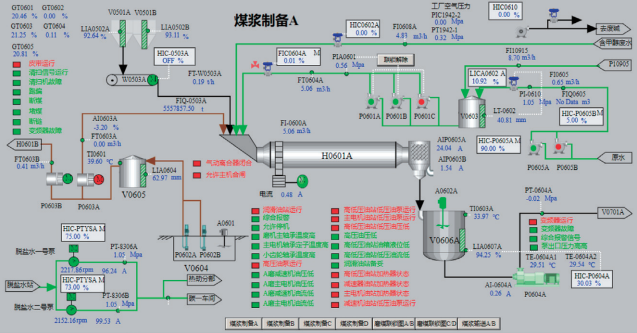
高浓度碳氢化合物掺烧技术在实际工业生产中的应用案例是展示其可行性和优势的重要途径。图1、图2展示了两个关键的煤浆系统,它们在煤气化工艺中的成功应用为掺烧技术提供了重要的支持。
图1 煤浆给料系统 A(01)
图2 煤浆制备系统 A(02)
煤浆给料系统A(见图1)负责将煤浆从储存罐输送至反应器。该系统包括多个关键组件,如煤浆罐(V0701A)用于储存和混合煤浆,液位传感器(LIA0701A)和压力传感器(PIA0701A1)监测罐内参数。进料阀(HV0750B2和HV0750A1)控制煤浆的进入,煤浆泵(P0701A1和P0701A2)则负责将煤浆输送到不同的反应器。分配阀(XV0701A1至XV0701A4)和流量传感器(FIA0701A1至FIA0701A4)共同作用,确保煤浆的精确流动和分配。系统还配备了温度传感器(TI0701A1和TI0702A1)和压力传感器,以实时监测和调整操作条件,确保高效、安全的煤气化过程。流量累计器(FZT0701A1至FZT0701A4)记录煤浆总流量,状态指示灯显示各部分运行状态,通过这些监控和控制手段,系统能及时发现并解决运行中的问题,提升系统的可靠性和安全性。
煤浆制备系统A(见图2)负责将煤和水混合成煤浆,并将其输送至煤气化反应器。系统包括多个子系统和设备,以确保煤浆的高效制备和输送。主要组件包括用于处理和输送煤的装置(GT0601至GT0606)、储料罐(V0501A和V0501B)、液位传感器(LIA0502A和LIA0502B)、称重装置(W0503A)、混合罐(V0605)、混合泵(P0603A和P0603B)、进料管道(A1060A)、加热装置(H0601A)和流量控制器(FIC0604A)。系统通过各类传感器实时监测系统内的温度、压力、流量和液位,确保操作的安全性和稳定性。煤浆制备系统A通过高效的混合泵和加热装置,实现了煤和水的充分混合和加热,提高了煤浆的流动性和反应效率。
4.2经济效益与环境影响分析
经济效益和环境影响是评价高浓度碳氢化合物掺烧技术的重要指标。通过煤浆给料系统A和煤浆制备系统A的成功应用,可以显著提高煤气化过程的效率和产物质量,降低生产成本和环境污染。经济效益分析主要包括生产成本、能源利用效率和产出效益,通过比较掺烧前后的经济指标,确定技术的经济可行性。
4.3应用中的问题与解决方案
高浓度碳氢化合物掺烧技术在实际应用中可能会遇到一些问题和挑战。常见的问题包括掺烧比例的控制、反应器的设计和优化、掺烧过程中可能产生的副产物处理等。针对这些问题,需要通过工艺优化和技术改进来寻找解决方案。例如,通过优化掺烧比例和操作条件,可以提高反应效率和稳定性;通过改进反应器设计,可以增强设备的耐用性和适应性;通过引入先进的污染控制技术,可以有效减少副产物的产生和排放。这些解决方案的提出和实施,将有助于推动掺烧技术的进一步发展和应用。
4.4技术发展趋势
高浓度碳氢化合物掺烧技术的发展趋势主要体现在技术创新和应用拓展两个方面。随着科学技术的进步,掺烧技术在反应机理、工艺设计、设备制造等方面不断取得新的突破,如高效低成本的催化剂开发、智能化反应控制系统的应用等。在应用拓展方面,掺烧技术不仅限于传统的煤气化过程,还可以推广到其他类型的燃料和能源转换过程,如生物质气化、垃圾焚烧等。
4.5新技术与创新应用
高浓度碳氢化合物掺烧技术的新技术与创新应用主要包括催化剂的开发、反应器的改进、控制系统的智能化等方面。催化剂的开发可以显著提高反应效率和产品选择性,降低操作温度和能耗。反应器的改进则主要体现在结构优化和材料选择上,以提高耐腐蚀性和热稳定性。控制系统的智能化通过引入先进的传感器和控制算法,实现反应过程的实时监控和优化调节,确保掺烧过程的高效稳定运行。这些新技术和创新应用将为高浓度碳氢化合物掺烧技术的发展提供强有力的支持。
高浓度碳氢化合物掺烧技术作为煤气化领域的一项重要创新,展现了显著的优势和广阔的应用前景。本文通过详细分析煤浆给料系统A和煤浆制备系统A的工业应用案例,展示了该技术在实际生产中的可行性和有效性。尽管在实际应用中仍面临一些挑战,如掺烧比例的优化和副产物的控制等,但通过持续的研究和技术改进,这些问题可以逐步得到解决。未来,随着技术的不断成熟和政策的支持,高浓度碳氢化合物掺烧技术有望在更大范围内得到推广应用,为实现清洁能源转换和环境保护做出更大贡献。希望本文的研究成果可以为相关领域的科研人员和工程技术人员提供有价值的参考,激发更多的创新和实践,共同推动能源技术的进步和可持续发展。
长按图片扫码即可查看电子期刊免费阅读全部文章
流程工业
石油天然气开采井液需经三相分离器(分卧式、立式、球式)分离气、油、水三相,其内部含入口分流器等部件及三大分离区域,通过重力、流体撞击等原理实现分离,由液位与压力控制器保障稳定运行。
2025-11-23 化工工程师
本文详解固定床、移动床、流化床三类含固体颗粒床层的反应器,从床层状态定义核心区别,对比三者结构、优缺点、适用场景及分类,为多相反应工艺选择与应用提供清晰技术参考。
2025-11-22 化工工程师
泵的汽蚀是泵内压力低于液体饱和蒸气压引发的剥蚀现象,会影响泵的运行性能。可通过汽蚀余量(NPSHa、NPSHr)计算与控制安装高度防范,叶片式泵和容积式泵在基准面选取、汽蚀参数计算上存在差异,需按对应标准执行。
2025-11-21 化工工程师
2026-05-09
2026-05-07
2026-05-11
2026-05-09
2026-05-06
2026-05-14
2026-04-29
工业是节能降碳的重点领域,也是实现“3060”碳达峰碳中和目标的关键。党的二十大报告明确提出,积极稳妥推进碳达峰碳中和,推进降碳、减污、扩绿、增长,完善能源消耗总量和强度调控,重点控制化石能源消费,逐步转向碳排放总量和强度“双控”制度。为了回顾 2023 年工业企业在节能降碳、绿色可持续发展方面的成就,了解当下的创新技术和应用,《流程工业》编辑部在 2024 年第一期特别策划了“工业碳中和”专题,邀请了一批国内外优秀的工业企业分享观点和产业实践,为广大的流程工业企业提供绿色可持续发展的启迪和借鉴。
作者:本刊编辑部
评论
加载更多