其结构原理可以分解为“减压”和“减温”两个核心部分,通常集成在一个装置内。以下两张图分别是实体图和结构图。
一个典型的减温减压器主要由以下四大系统构成:
1. 减压系统
核心部件:减压阀(或调节阀、节流孔板)。
功能: 通过改变阀芯的开度,对高压蒸汽进行节流膨胀。蒸汽流过狭窄的流通截面时,流速急剧增加,压力能转化为动能,从而压力显著降低。
关键点: 减压过程本质是一个近似绝热的节流过程,焓值基本不变,但熵增加。压力降低的同时,蒸汽的过热度会增加(对于过热蒸汽)或干度会降低(对于饱和蒸汽)。
2. 减温系统
核心部件:减温器(喷水装置)。
结构形式:
文丘里管式/雾化喷嘴式: 最常见。在混合管道内设置文丘里管或雾化喷嘴,利用该处的蒸汽高速流动形成的负压,将减温水吸入并雾化成极细微的水滴。
旋涡式: 使蒸汽产生强烈旋流,与水充分混合。
多孔喷管式: 在管道周向布置多个小孔喷水。
功能: 将经过精确计量和加压的减温水(通常是除盐水或凝结水)雾化后,均匀喷入已减压的蒸汽流中。水滴瞬间吸收蒸汽的热量,完全蒸发,从而降低蒸汽温度。
3. 安全与控制系统
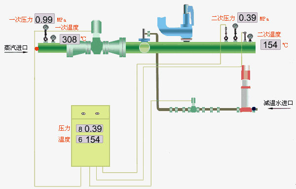
压力/温度传感器: 实时监测出口蒸汽的压力和温度。
控制柜/调节器: 接收传感器信号,与设定值比较,通过PID等算法输出控制指令。
执行机构(如电动/气动调节阀): 根据控制指令,精确调节减压阀的开度和减温水的流量。
安全阀: 安装在出口管道上,当控制系统失效导致出口压力超限时,安全阀起跳泄压,保护下游设备。
4. 本体管路系统
进口蒸汽管、混合管(减温段)、出口蒸汽管: 构成蒸汽流通路径。
减温水接管、过滤器、截止阀、调节阀: 构成减温水供给路径。
疏水系统: 在启动或低负荷时排出未蒸发的凝结水。
减温减压器的工作原理遵循 “先减压,后减温” 的基本原则,这是一个顺序且协同的过程:
入口状态: 高温高压的过热(或饱和)蒸汽进入装置。
压力调节:
蒸汽首先通过减压阀。
控制系统根据出口压力传感器的反馈,自动调节减压阀的开度。
开度减小 → 节流效应增强 → 出口压力降低。
开度增大 → 节流效应减弱 → 出口压力升高。
减压后,蒸汽压力达到要求,但温度可能高于目标值(因节流后过热度增加)。
温度调节:
已减压的蒸汽进入减温段(混合管)。
控制系统根据出口温度传感器的反馈,精确计算并调节减温水调节阀的开度。
将适量、经过加压(压力通常高于该点蒸汽压力)的减温水通过雾化喷嘴喷入蒸汽流中心。
雾化水滴与高温蒸汽进行剧烈的热质交换,水滴吸收汽化潜热和显热后完全蒸发。
蒸汽因热量被带走而温度下降。通过控制喷水量,可使出口温度精确稳定在设定值。
出口状态: 得到压力、温度均符合工艺要求的蒸汽,输送至用户端。
减压原理: 流体节流效应(焦耳-汤姆逊效应)。通过局部阻力消耗压力能,实现降压。此过程近似等焓,但不可逆,导致蒸汽的做功能力下降(㶲损)。
减温原理: 直接接触式热交换与物质混合。利用雾化水吸收蒸汽热量并汽化,从而降低蒸汽温度。这是一个调整蒸汽干度或过热度的过程。
控制原理: 闭环反馈控制。压力控制和温度控制是两个独立但相互关联的闭环回路,共同作用以实现出口参数的稳定。
雾化质量: 减温水的雾化效果至关重要。雾化越好,水滴表面积越大,蒸发速度越快,避免带水,保证蒸汽品质。
压力温度耦合控制: 减压和减温过程相互影响,需要先进的控制策略(如解耦控制)来避免振荡,实现快速稳定。
材料与保护: 阀芯、阀座、喷头等关键部件需耐高温、耐冲蚀。混合管内部常有防冲蚀衬套。
运行范围: 需在设计范围内(如30%-100%负荷)稳定工作。
广泛应用于火力发电厂、石油化工、纺织、造纸、食品加工等工业领域,为各种需要不同参数蒸汽的工艺设备(如加热、干燥、反应、驱动汽轮机等)提供可靠的蒸汽源。
简而言之,减温减压器是一个智能化的热力参数“调节站”,它通过精密的机械结构和自动控制系统,将高压高温的“粗粮”蒸汽,加工成适合用户设备“细嚼慢咽”的低压低温蒸汽。
文章内容来源设备运维,流程工业整理编辑,责任编辑:胡静,审核人:李峥
版权声明∶转载流程工业网内容,请在正文上方注明来源和作者,且不得对内容作实质性改动;微信公众号、头条号等新媒体平台,转载请联系授权。邮箱∶process@vogel.com.cn,电话:16601379371(同微信)
本文聚焦煤气化掺烧高浓度碳氢化合物技术,阐述其理论基础、试验研究成果,结合煤浆给料 / 制备系统 A 的工业案例,验证该技术在提升煤气化效率、降低成本与污染方面的优势,分析应用挑战与解决方案,指出其未来发展趋势与创新方向,为行业应用提供参考。
2025-12-12 周胜利
精馏塔压降指塔底与塔顶压力差,由干板、湿板压降构成,是流动状态、分离效率、能耗及设备安全的核心监测指标。压降过高多因气液负荷过大、塔内堵塞等,过低则源于气液负荷不足、塔内件损坏等,需结合温度、产品质量等系统排查处理,稳定在设计范围是关键。
2025-12-11 煤化工知库
离心式压缩机进气量低于最小进气量会引发喘振,造成设备损伤,需采取防喘振措施。常用方法包括放空法、回流法、停止供气法及双参数控制,发生喘振后需立即开启旁通阀、降低排气压力,持续时降负荷停机检查,以保障设备安全运行。
2025-12-10 化工工程师
2026-01-14
2026-01-15
2026-01-05
2026-01-13
2026-01-15
2026-01-20
2026-01-05
工业是节能降碳的重点领域,也是实现“3060”碳达峰碳中和目标的关键。党的二十大报告明确提出,积极稳妥推进碳达峰碳中和,推进降碳、减污、扩绿、增长,完善能源消耗总量和强度调控,重点控制化石能源消费,逐步转向碳排放总量和强度“双控”制度。为了回顾 2023 年工业企业在节能降碳、绿色可持续发展方面的成就,了解当下的创新技术和应用,《流程工业》编辑部在 2024 年第一期特别策划了“工业碳中和”专题,邀请了一批国内外优秀的工业企业分享观点和产业实践,为广大的流程工业企业提供绿色可持续发展的启迪和借鉴。
作者:本刊编辑部
评论
加载更多