
常减压电脱盐装置,作为化工工艺中的关键环节,其流程设计至关重要。该装置旨在通过一系列的物理和化学过程,高效去除原油中的盐分和杂质,为后续的精炼工艺提供优质的原料。其基本流程包括原料预处理、电脱盐处理、及后续的工艺优化等环节,每一环节都经过精心设计,以确保最终产品的质量和生产的效率。









通过深入研究催化分馏部分的流程图,我们可以进一步剖析轻烃在催化过程中的分馏细节,从而为提升分馏效率、实现更高效的轻烃利用提供有力的支持。

深入剖析催化吸收稳定部分的流程图,有助于我们更详细地了解轻烃在催化过程中的稳定分馏环节,进而为提升分馏效果、实现轻烃的高效利用提供坚实的技术支持。

接下来,我们将进一步探讨催化装置中烟气回收的流程图。这一环节对于轻烃的高效利用至关重要,通过详细解析流程图,我们可以更清晰地认识到烟气回收在催化过程中的关键作用,从而为优化回收效果、提升轻烃利用效率提供有力的技术支持。

在催化装置的烟气回收流程中,干气脱硫是一个不可或缺的环节。其流程图清晰地展示了干气如何经过脱硫处理,从而确保烟气回收的质量与效率。这一部分的详细解析,对于我们深入理解整个催化装置的烟气回收流程、进一步提升轻烃利用效率具有重要意义。

在催化装置的烟气回收流程中,液化气脱硫是紧接干气脱硫之后的又一关键步骤。它涉及到对液化气中的硫化物进行高效去除,以确保后续处理工艺的顺利进行。这一环节的深入理解,对于优化整个催化装置的烟气回收流程、提高轻烃的综合利用效率至关重要。

在液化气脱硫的后续工艺中,脱硫醇处理是不可或缺的一环。它旨在进一步去除液化气中的醇类物质,以保障后续处理的纯净度。这一步骤的精准把控,对于提升液化气的整体质量和应用价值具有深远影响。

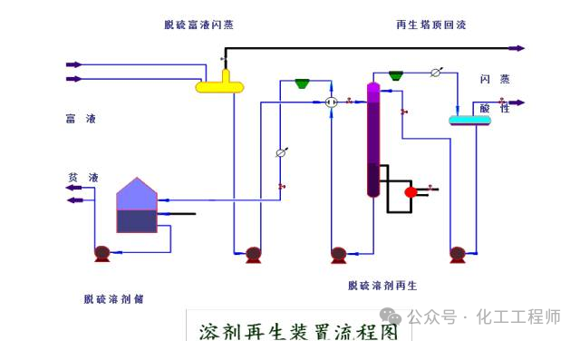
在液化气脱硫醇的工艺流程中,碱液再生是一个关键环节。它涉及对使用过的碱液进行回收和处理,以实现其循环利用,降低生产成本。这一流程的顺畅进行,对于确保液化气脱硫醇工艺的持续性和经济性至关重要。

在汽油的精炼过程中,脱硫醇是一个必不可少的环节。它通过一系列的化学反应和物理操作,将汽油中的硫醇类物质转化为更易处理的形态,从而提升汽油的质量。这一装置流程的清晰展示,对于理解汽油脱硫醇工艺的运作机制具有重要意义。

在汽油的精炼过程中,气体分馏是一个关键步骤。它涉及将汽油中的不同组分进行分离,以获得所需的产品。这一流程的详细展示,对于深入了解汽油精炼过程中的气体分馏工艺至关重要。

在汽油精炼的后续步骤中,MIBE(甲基叔丁基醚)装置的流程图为我们揭示了如何进一步优化和纯化汽油中的组分。通过这一流程,我们可以更深入地了解如何高效地生产MIBE,从而提升汽油的整体品质。

在MIBE装置的流程中,连续重整预加氢反应是一个关键环节。通过这一部分的流程图,我们可以清晰地看到如何通过预加氢反应来进一步优化和纯化汽油中的组分,进而提升MIBE的生产效率和质量。

在MIBE装置的流程中,连续重整预加氢分馏是紧接着预加氢反应的重要步骤。这一部分的流程图详细展示了如何通过分馏技术,进一步将预加氢反应产物进行精细分离,从而得到符合要求的高纯度汽油组分,为MIBE装置的高效运行提供有力支撑。

在MIBE装置的流程中,连续重整反应是不可或缺的一环。这一部分的流程图详细描绘了如何通过连续重整技术,将原料进行深度转化,生成具有更高附加值的化学品。其精细的操作流程和高效的转化效率,为MIBE装置的整体性能提升贡献了关键力量。

在MIBE装置的连续重整反应流程中,再接触环节同样至关重要。这一部分流程图详细展示了如何通过精心设计的再接触技术,进一步提高反应的深度和效率,从而确保MIBE装置能够持续、稳定地生产出高品质的化学品。其严谨的操作流程和不断的优化措施,为MIBE装置的整体性能提升奠定了坚实基础。

在MIBE装置的连续重整反应流程中,分馏环节紧随其后,同样扮演着不可或缺的角色。这一部分的流程图详细描绘了如何通过高效分馏技术,将反应产物进行精确分离,从而得到不同纯度和规格的化学品。其精细的操作流程和不断的改进措施,为MIBE装置的高效生产提供了有力保障。

在MIBE装置的连续重整流程中,再生环节同样关键。这一部分的流程图详细展示了如何通过专业操作,对反应后的催化剂进行高效再生,确保其持续保持最佳活性。通过这一环节的精细把控,为MIBE装置的稳定生产提供了坚实支撑。

在MIBE装置的连续重整流程中,热工环节同样占据重要地位。这一部分的流程图详尽地描绘了如何通过一系列专业操作,对反应过程进行精准控制,确保热量的高效传递与利用。通过这一环节的精细调控,为MIBE装置的稳定、高效生产提供了有力保障。

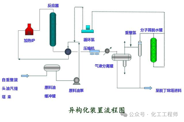
在MIBE装置的生产流程中,异构化环节同样不容忽视。其流程图详细展示了异构化反应的各个步骤,以及如何通过精心设计的操作,实现对反应条件的精确把控。这一环节的顺畅执行,对于MIBE装置整体生产的稳定性和效率提升具有重要意义。

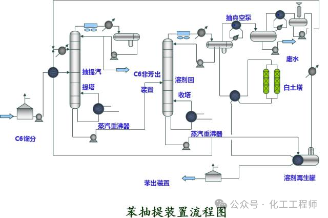
在MIBE装置的生产流程中,苯抽提是一个关键环节。其流程图详细描绘了苯抽提的各个步骤,包括原料的准备、抽提过程的控制以及最终产品的处理。通过这一流程图,我们可以清晰地看到如何通过精细的操作,实现对原料中苯的高效提取。这一环节的优化执行,不仅关系到MIBE装置的生产效率,更对产品的质量和成本有着直接的影响。

在MIBE装置的生产流程中,柴油加氢反应是一个不可或缺的环节。其流程图详细展示了柴油加氢反应的各个步骤,包括原料的预处理、加氢反应的进行以及产物的后处理。通过这一流程图,我们可以深入了解如何通过加氢反应,将原料转化为高价值的柴油产品。这一环节的顺畅执行,对于提升MIBE装置的整体生产效率,确保产品质量,以及降低生产成本都具有至关重要的作用。

在MIBE装置的生产流程中,柴油加氢分馏是紧接着加氢反应的重要步骤。其流程图详细描绘了柴油加氢分馏的各个环节,包括原料的进一步处理、分馏过程的实施以及最终产品的收集。这一环节的精准把控,对于确保柴油产品的纯度、提高整体生产效益,以及优化生产成本都具有深远的影响。

在MIBE装置的生产流程中,航煤加氢反应是不可或缺的一环。其流程图详细展示了航煤加氢反应的各个步骤,包括原料的预处理、反应过程的监控以及产品的后处理。这一环节的精细操作,对于保证航煤产品的质量、提升生产效率,以及降低生产过程中的能耗具有重要意义。

在MIBE装置的生产流程中,航煤加氢分馏是紧接着反应的重要步骤。其流程图详细描绘了航煤加氢分馏的各个环节,包括原料的进一步处理、分馏过程的控制以及最终产品的收集。这一环节的精准操作,同样对于确保航煤产品的纯净度、提高整体生产质量至关重要。

在MIBE装置的生产流程中,制氢装置是不可或缺的一环。其流程图详细展示了制氢的过程,从原料的输入到氢气的产出,每一个步骤都经过精心设计,旨在确保氢气的纯度和产量。这一环节的顺畅运行,对于整个生产流程的稳定性和效率具有深远的影响。

在MIBE装置的制氢环节中,制氢造汽部分是整个流程的核心。其流程简图清晰地勾勒出从原料处理到氢气生成的每一个关键步骤,包括原料的输入、反应器的运行、热能的转换以及氢气的产出等。这一部分的顺畅运作,直接决定了最终氢气产品的质量和产量,是整个生产流程中不可或缺的一环。

在MIBE装置的硫磺回收环节中,制硫部分占据着举足轻重的地位。其流程图详细展示了从硫磺的回收处理到最终制硫的整个过程,涵盖了硫磺的输入、反应条件的控制、产品的分离与纯化等各个环节。这一部分的精细操作,不仅关系到硫磺回收的效率,更直接影响到最终制硫产品的纯度和质量。

在MIBE装置的硫磺回收过程中,尾气处理同样不可或缺。这一环节主要涉及对回收过程中产生的尾气进行净化与处理,以减少对环境的污染并确保回收流程的持续稳定。通过精细的操作和有效的处理措施,可以确保尾气中的有害物质得到充分去除,从而达到环保要求。

在MIBE装置的硫磺回收过程中,溶剂再生是一个至关重要的环节。它涉及到对使用过的溶剂进行再生处理,以恢复其原有的净化能力。这一流程旨在确保硫磺回收的持续性和效率,同时也有助于环保目标的实现。通过精细的操作和高效的再生技术,可以确保溶剂始终处于最佳状态,从而保障整个回收流程的稳定运行。

在MIBE装置的硫磺回收体系中,酸性水汽提是一个不可或缺的环节。它负责将含有硫化物的酸性水进行汽提处理,以去除其中的硫化物,从而避免对环境造成不良影响。这一流程不仅关乎硫磺回收的效率,更对整体的环保性能有着直接的影响。通过精确的控制和高效的汽提技术,可以确保酸性水得到妥善处理,进而保障整个回收流程的环保达标。

在PP装置的反应部分,一系列复杂的流程图展示了反应物的转化过程。这些流程不仅涉及原料的准备、反应条件的控制,还包括中间产物的检测与处理。通过这些精细的流程控制,PP装置能够高效地完成反应,生产出符合质量要求的最终产品。

在PP装置的反应完成后,闪蒸与汽蒸环节成为了关键。这些流程图详细描绘了如何通过闪蒸和汽蒸技术,进一步处理和分离反应产物,以确保最终产品的纯度和质量。这些流程不仅复杂且精细,更是PP装置高效生产的关键环节。
在PP装置的生产流程中,造粒环节紧随其后。这一流程图详细展示了如何将经过闪蒸与汽蒸处理后的反应产物,通过造粒技术转化为颗粒状产品。这一步骤对于确保最终产品的形态和性能至关重要,是PP装置生产流程中不可或缺的一环。

储运系统装置与罐区油品系统管线冲洗流程图
在PP装置的生产流程中,储运系统装置与罐区油品系统管线的冲洗是一个关键环节。该流程图详细描绘了如何对相关装置和管线进行专业冲洗,以确保生产过程中的物料顺畅和系统清洁。这一步骤对于PP装置的稳定生产和产品质量具有深远影响。

在PP装置的生产流程中,储运放空系统扮演着重要的角色。该流程图详细展示了如何对储运系统进行放空操作,以确保生产过程中的安全与稳定。通过这一流程,可以有效地释放系统内的压力,防止潜在的安全隐患,同时确保生产的连续性和产品的质量。

在PP装置的生产流程中,空分系统同样占据一席之地。这张流程图详细描绘了空分系统的操作流程,涵盖了从原料气体的预处理到最终产品的分离与纯化等多个环节。通过这一流程,可以实现对原料气体的有效处理,确保生产出的氧气、氮气等气体产品的纯度和质量,从而满足下游工艺的需求。

在PP装置的生产流程中,化学水系统同样扮演着不可或缺的角色。这张流程图详尽地展示了化学水的处理过程,从原料水的预处理开始,一直到高质量化学水的产出,每个环节都紧密相连,确保了生产出的化学水能够满足装置的各项需求。

在PP装置的生产流程中,循环水场同样占据着举足轻重的地位。这张流程图详细描绘了循环水的处理流程,从进入水场的初始阶段,到经过一系列处理后,最终达到回用的标准,每个步骤都相互关联,共同构成了高效、稳定的循环水处理系统。

在PP装置的生产流程中,含盐污水处理同样是一个不可或缺的环节。这张流程图详细展示了含盐污水的处理路径,从初步的沉淀、过滤,到后续的深度处理,直至最终达到排放或回用的标准,每个环节都紧密相连,共同保障了污水的有效处理与环境的可持续性。

在PP装置的生产流程中,含油污水处理同样占据着举足轻重的地位。这张流程图详尽地描绘了含油污水从初步的除油、分离,到后续的精细处理,直至最终达到排放或回用的严格要求,各个环节环环相扣,共同确保了污水的妥善处理与生态环境的和谐共生。
文章内容来源化工工程师,流程工业整理编辑,责任编辑:胡静,审核人:李峥
版权声明∶转载流程工业网内容,请在正文上方注明来源和作者,且不得对内容作实质性改动;微信公众号、头条号等新媒体平台,转载请联系授权。邮箱∶process@vogel.com.cn,电话:16601379371(同微信)
蒸汽管道上的 “弯段” 实为膨胀节,并非设计冗余。因蒸汽管道冷热交替时会热胀冷缩,1 米管升温 600℃可膨胀 7-8mm,长管道易产生致命应力。膨胀节能吸收轴向 / 横向变形,还可躲避梁柱,且需按国标计算补偿量、冷拉安装,电厂 / 化工常用专业软件模拟设计。
2025-12-15
天津大学姜忠义、石家福团队在《化工学报》系统阐释化工 “新三传”(电子、质子、分子传递)理论,其核心机制适配光 / 电催化、生物催化等前沿领域。该理论通过单独优化与协同强化策略,已在制氢、CO₂还原等多场景落地,为化工绿色高端转型提供关键学术支撑。
2025-12-11 化工工程师
本文聚焦煤气化掺烧高浓度碳氢化合物技术,阐述其理论基础、试验研究成果,结合煤浆给料 / 制备系统 A 的工业案例,验证该技术在提升煤气化效率、降低成本与污染方面的优势,分析应用挑战与解决方案,指出其未来发展趋势与创新方向,为行业应用提供参考。
2025-12-12 周胜利
2026-05-09
2026-05-07
2026-05-11
2026-05-09
2026-05-06
2026-05-14
2026-04-29
工业是节能降碳的重点领域,也是实现“3060”碳达峰碳中和目标的关键。党的二十大报告明确提出,积极稳妥推进碳达峰碳中和,推进降碳、减污、扩绿、增长,完善能源消耗总量和强度调控,重点控制化石能源消费,逐步转向碳排放总量和强度“双控”制度。为了回顾 2023 年工业企业在节能降碳、绿色可持续发展方面的成就,了解当下的创新技术和应用,《流程工业》编辑部在 2024 年第一期特别策划了“工业碳中和”专题,邀请了一批国内外优秀的工业企业分享观点和产业实践,为广大的流程工业企业提供绿色可持续发展的启迪和借鉴。
作者:本刊编辑部
评论
加载更多