本文对给排水污水处理系统中的工艺流程及关键技术问题进行了详细分析,涵盖调节池、生化处理工艺(SBR工艺)、脱盐水及冷却水系统、尾气处理及污水中有害物质的去除等多个环节。结合实际运行参数,讨论了各环节存在的问题,如溶解氧不均、污泥沉降性能不足、悬浮物及有机污染物去除不完全等。针对这些问题,提出了优化措施与改进策略,包括工艺参数调节、设备优化、节能减排和工艺升级等。通过对这些工艺的系统分析与优化建议,本文旨在提高污水处理的效率和质量,实现节能、环保的目标,为给排水污水处理技术的发展提供参考。
本文刊登于PROCESS《流程工业》2024年第11期,原文标题《给排水污水处理技术问题及处理方法研究》。本文作者郭栋,供职于济南历下城市发展集团有限公司。
本文被引格式 [1]郭栋.给排水污水处理技术问题及处理方法研究[J].流程工业,2024,(11):38-41.欢迎引用。
1.1项目背景与给排水系统功能
在现代工业生产中,给排水系统承担着为生产工艺提供水源、处理生产污水及排放尾气的关键功能。本文所探讨的给排水污水处理系统旨在确保生产产生的污水在处理后达到排放标准,减少污染物对环境的影响,同时通过有效的循环利用,实现水资源的节约。
如图1所示,该系统包含了调节池、SBR反应器、脱盐水处理以及尾气净化装置等多个环节,通过不同的工艺单元对污水中有机物、氮、磷、悬浮物以及重金属等污染物进行分级处理。调节池用于稳定水量、水质,确保后续生化处理系统的稳定运行;SBR反应器为污水中有机物的主要降解场所;脱盐水处理系统则进一步净化污水,实现高品质水资源的回用。尾气处理设备将生产过程中产生的有害气体进行吸收、净化,确保其达标排放。整个给排水系统旨在通过科学的工艺流程,达到经济高效、环保安全的目标。
图1 给排水系统流程概览
1.2污水处理主要目标与挑战
给排水污水处理的主要目标是去除生产过程中产生的各类污染物,使出水水质达到国家相关标准,并减少对周边环境的影响。在处理过程中,需考虑水质的复杂性、多样性及随时间、工艺变化的波动特性。例如,生产排放的污水中可能含有有机物、氮磷化合物、重金属和酸碱等多种污染物质,这些成分的处理难度和所需工艺均有很大差异。
因此,工艺设计中必须充分考虑水质的波动及生产变化带来的影响。在保证处理效果的同时,还需要降低处理能耗,减少污泥产量,提高尾气净化效率等。本文结合实际案例,分析了各环节中的问题及挑战,探讨解决方案。
2.1调节池及污水预处理
调节池是整个污水处理流程中的第一环节,其主要功能是稳定水量和水质,为后续生化处理提供均匀的进水条件,如图2所示。污水在进入调节池后,进行初步的物理处理,如格栅拦截、沉砂等,以去除较大的悬浮物和颗粒,减轻后续生物处理的负荷。调节池通过设置搅拌系统,防止悬浮物沉淀,并通过在线监测控制系统,实时调整水位和流量,确保后续处理阶段的稳定运行。调节池对水质的平衡非常重要,如果进水水质波动较大,容易导致后续生化处理环节的菌群失衡,降低处理效率。因此,合理设计调节池的容积、停留时间,并保持其良好的运行状态,是保证污水处理系统稳定、高效运行的关键。
图2 调节池运行状况及水量控制
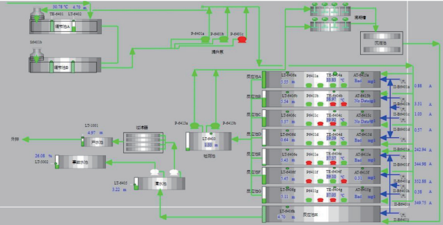
2.2生化处理工艺(SBR工艺及其运行参数)
SBR工艺是序批式活性污泥法的简称,它是目前广泛应用于污水生化处理中的一种高效工艺。其处理流程包括:进水、曝气、生化反应、沉淀、排水和闲置等阶段,通过曝气使微生物充分利用污水中的有机物,进行生化降解,从而去除污水中的有机污染物。SBR工艺最大的特点是其运行的灵活性和高效性,可以根据水质、水量的变化进行参数调节,灵活控制曝气时间、溶解氧浓度及停留时间等,确保各处理阶段的最佳反应条件。SBR工艺流程及参数监控如图3所示,SBR池内液位和溶解氧的变化情况是工艺运行的关键参数,应根据实际情况合理设置曝气时间及强度,以保证微生物的活性和处理效果。生化处理工艺的优化主要从曝气效率、反应时间及泥龄控制等方面进行,以提高去除效果和节能降耗。
图 3 SBR 工艺流程及参数监控
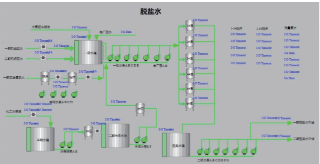
2.3脱盐水及冷却水系统的配合
脱盐水系统和冷却水系统在污水处理工艺中承担着提供高品质水源和设备降温的重要任务,脱盐水系统及冷却水循环流程。脱盐水的主要目标是进一步去除污水中的溶解性固体(如盐类)和其他溶解性有机污染物,确保出水达到回用或排放标准。
脱盐水系统及冷却水循环流程如图4所示,脱盐处理的常用工艺包括离子交换、反渗透和蒸馏等,不同工艺适用于不同的水质和处理要求。冷却水系统主要用于工艺设备和反应器的降温,通过循环利用冷却水,保证系统稳定运行,降低生产能耗。在实际应用中,合理设置脱盐水系统的处理流程,优化冷却水循环,能够有效降低能源消耗,提高污水处理系统的整体效率。
图4 脱盐水系统及冷却水循环流程
3.1尾气处理工艺流程及其环保措施
污水处理过程中,不仅会产生大量的污水,部分生产环节还可能产生挥发性有机物、酸碱气体等尾气。为了避免尾气对环境的污染,需要设置尾气处理工艺。常用的尾气处理方法包括吸收法、吸附法、氧化法和冷凝法等,尾气处理工艺及设备流程如图5所示,通过酸洗塔、水洗塔对尾气进行分级处理,初步去除其中的酸碱气体;然后利用活性炭吸附、催化氧化等工艺进一步去除有机物。尾气处理过程中,应确保尾气处理设备的有效运行,通过在线监测尾气成分、温度和压力等参数,及时调整处理工艺,保证尾气达标排放。
图5 尾气处理工艺及设备流程
3.2精馏工段中乙二醇尾气处理分析
在乙二醇精制过程中,由于工艺中涉及有机溶剂的使用,会产生含有乙二醇的尾气。为防止有机物的逸散和污染,需要设置精馏塔对尾气进行分离、回收。乙二醇精制尾气处理流程如图6所示,通过多级精馏塔的处理,能够实现对尾气中有机溶剂的分离与提纯,再生后的有机物可以回用于生产工艺,从而实现资源的有效利用与环境保护。对于尾气处理而言,不仅需要确保净化效果,还需要对处理过程中的能耗进行控制,保证工艺的经济效益和环保效果的统一。
图6 乙二醇精制尾气处理流程
3.3污水中有害物质的识别与分离
污水中往往含有多种有害物质,如重金属离子、挥发性有机物、酚类和氰化物等,这些污染物可能来源于生产工艺或原材料。通过在线检测和化学分析,可以对污水中各类污染物的含量、形态进行识别,选择合适的处理方法。对于重金属污染,可以采用化学沉淀法或离子交换法将其从水中去除;对于挥发性有机物,可采用汽提、吸附或膜分离等方法。合理组合各种物化处理和生化处理手段,能够有效去除污水中的有害物质,提高出水水质,确保其达标排放或循环利用。
4.1生化系统运行优化策略
生化处理系统的运行优化主要包括曝气系统的调节、反应器容积及运行参数的优化等。曝气是生化处理中的核心工艺,通过调节曝气强度和时间,确保微生物对有机污染物的降解速率保持在最佳状态。为了降低能耗,可采用智能曝气控制系统,根据污水中的溶解氧浓度、污染物浓度自动调节曝气强度。还需要对SBR池中的污泥浓度、泥龄等参数进行调节,保证微生物的活性,防止污泥膨胀和工艺失效。通过这些策略的优化,可有效提高生化处理的效率,降低运行成本。
4.2脱盐水与冷却水系统的节能改进
脱盐水系统和冷却水系统的运行直接关系到整个污水处理系统的能耗和水质。通过对循环水的流量、温度和压力进行精确控制,能够减少脱盐处理的能耗,提高脱盐效果。冷却水系统可通过优化冷却塔、换热器的运行参数,减少水的蒸发和能耗,提升冷却效果。在实际运行中,可以采用余热回收、温差调节、变频控制等节能技术,以降低系统的运行成本,提高资源利用效率,确保整个工艺系统的节能环保。
4.3工艺调节与设备维护措施
为保证污水处理系统的稳定运行,设备的定期检查和维护非常重要。尤其是对于SBR反应器、泵、换热器以及储罐等关键设备,应确保其在最佳工况下运行。应定期对设备的流量、压力、温度进行检测,及时清理和更换堵塞的部件,避免由于设备故障导致的工艺中断。在工艺调节方面,应根据季节、水质水量的变化对工艺参数进行动态调整,确保污水处理系统的稳定性和高效性。
5.1污水处理运行数据与质量监测
污水处理系统的运行效果需要通过在线监测和实验室分析来进行评估。监测参数包括流量、溶解氧、pH值、温度、COD、BOD以及氨氮等。这些参数的实时监测不仅能够反映系统的处理效果,还能够及时发现异常,进行工艺调整。通过对运行数据的分析,可以了解系统的处理能力、去除效率,确保污水处理的质量和效率。
5.2流量、压力和温度的系统调节
在污水处理系统中,流量、压力和温度是影响工艺效率的关键参数。对于生化处理,流量的控制直接影响微生物的反应效率;压力的调节则确保设备的正常运行;温度是影响生物活性的关键因素。因此,应通过在线控制系统,对这些参数进行实时监测与调节,确保处理工艺的稳定运行。优化流量、压力、温度参数,可以提高系统处理效率,降低能耗。
5.3清水池与检测池的出水水质分析
经过生化处理和脱盐处理后的污水,流入检测池和清水池。清水池的水质直接反映了整个处理系统的效果。通过对清水池水质指标的监测,可以了解出水的COD、BOD、氨氮以及悬浮物等指标是否达到排放标准。为了确保出水水质的稳定,应对检测池的水质进行严格监控,根据监测结果及时调整工艺参数。
6.1溶解氧不均与曝气控制
溶解氧是生化处理系统中的重要参数,直接影响微生物的活性和降解效果。若曝气不均,可能导致部分区域氧含量过高或过低,影响微生物的生长与代谢。通过合理设计曝气系统,采用微孔曝气、变频控制等手段,可以确保SBR反应池中溶解氧的均匀分布,提高生化处理效率。
6.2污泥沉降性能及出水质量控制
污泥沉降性能对出水水质有着重要影响。如果污泥沉降性能不好,容易造成污泥膨胀、流失,导致出水水质恶化。通过控制泥龄、调整曝气时间及投加絮凝剂等措施,可以改善污泥的沉降性能,确保出水中的悬浮物浓度在标准范围内。
6.3废水中悬浮物与有机污染物去除
污水中的悬浮物和有机污染物是影响水质的重要因素。可以通过设置初沉池、混凝沉淀、气浮等物化处理工艺,去除废水中的悬浮物;对于有机污染物,则需要采用生化处理、膜分离、吸附等工艺,以保证出水水质达标。结合具体的水质情况,灵活调整处理工艺,能够有效提升污水处理效果。
污水处理是工业生产中重要的环节,直接关系到环境保护和资源的可持续利用。本文详细分析了给排水污水处理系统中各工艺环节的运行情况,探讨了关键技术问题及其解决方案。通过合理的工艺设计与调节、尾气处理与能源管理,污水处理系统能够实现高效运行,确保出水达标并实现资源回用。同时,针对污水处理中的常见问题,如溶解氧不均、悬浮物和有机污染物去除不彻底等,提出了相应的工艺优化与设备改进策略。
在未来的发展中,随着技术进步和环保要求的提升,污水处理系统需要不断引入新技术、新设备,并结合智能化控制系统,实现工艺的进一步优化与升级,降低运行成本,提高处理效率,推动污水处理行业向绿色、低碳、可持续方向发展。希望本文的分析和建议能为从事给排水和污水处理的工程技术人员提供有益参考。
流程工业
在能源价格上涨与 “去碳化” 需求的双重驱动下,工业余热回收利用成为提升能源效率、减少浪费的关键路径。数据显示,德国工业每年工艺热能消耗达 1670PJ,产生的余热量为 130~250PJ,不同温度等级的余热可通过热泵、有机朗肯循环(ORC)等技术实现梯级利用,高温余热可直接发电,中低温余热可用于供暖、工艺预热或制冷。余热利用项目投资回报率可达两位数,企业可通过热流追踪、优先节能、选配合适设备等多阶段方法推进落地,同时结合储能技术实现余热的灵活调度,为流程工业可持续发展提供有力支撑。
2026-01-14
齿轮设计与维护中,掌握核心参数及计算公式至关重要。齿轮四大核心参数为模数、齿数、压力角、分度圆,其中模数决定轮齿承载能力,齿数决定传动比,压力角影响传动效率,分度圆是尺寸计算基准,核心公式为分度圆直径 = 模数 × 齿数。在此基础上,可派生齿顶圆直径、齿根圆直径、中心距等尺寸,同时斜齿轮需考虑螺旋角、锥齿轮需考虑锥角。本文汇总了内齿模数齿轮、直齿模数齿轮、斜齿模数齿轮等多类齿轮的参数计算相关内容,为齿轮设计与维护提供参考。
2026-01-13
螺丝钉作为常见的紧固件,其发展史是跨越千年的“标准化”演进史。从古希腊时期的原理提出、阿基米德的实践应用,到工业革命后的制造革新与标准统一,再到全球通用的“顺时针拧紧”默契,小小螺丝钉的演进缩影了人类工业文明从手工制造走向全球工业化的宏大进程,蕴含着深厚的工程智慧与历史抉择。
2026-01-12 设备运维
2026-05-09
2026-04-24
2026-04-13
2026-05-09
2026-04-13
2026-04-14
2026-04-13
工业是节能降碳的重点领域,也是实现“3060”碳达峰碳中和目标的关键。党的二十大报告明确提出,积极稳妥推进碳达峰碳中和,推进降碳、减污、扩绿、增长,完善能源消耗总量和强度调控,重点控制化石能源消费,逐步转向碳排放总量和强度“双控”制度。为了回顾 2023 年工业企业在节能降碳、绿色可持续发展方面的成就,了解当下的创新技术和应用,《流程工业》编辑部在 2024 年第一期特别策划了“工业碳中和”专题,邀请了一批国内外优秀的工业企业分享观点和产业实践,为广大的流程工业企业提供绿色可持续发展的启迪和借鉴。
作者:本刊编辑部
评论
加载更多